飼料糖蜜,廣西甘蔗糖蜜是在制糖蜜(molasses)又稱糖漿,是制糖工業將壓榨出的甘蔗汁液,經加熱、中和、沉淀、過濾、濃縮、結晶等工序制糖后所剩下的濃稠液體,俗稱糖稀。屬于液體能量飼料。糖蜜不僅是一種能量原料,而且還具有消化吸收快、改善適口性、降低粉塵、提高顆粒質量等優點。 實驗表明,在豬飼料中加入糖蜜以代替同等數量的能量飼料,豬的攝食量增加9%~12%。在歐洲許多廠家都用糖蜜來降低粉塵,其添加量最高可達5%。一項雞飼料的試驗證明,在生產雞飼料時添加2%的糖蜜對顆粒飼料粉塵率的改善為5.7%,添加3%糖蜜,其改善率為6.8%;在成雞飼料中添加2%的糖蜜,其改善率為26.7%,而添加3%的改善率為28.8%。由此可見,糖蜜對顆粒飼料質量的改善是很明顯的。且顆粒越大,效果越明顯。另有研究表明,在奶牛飼料中增加糖蜜用量可以增加奶產量及乳蛋白含量,使牛奶的質量得到優化。
一、糖蜜的營養利用 糖蜜是在一種頗具特色的高質量飼料原料,并含有蛋白質、有機酸、天然礦物質及多種維生素等營養物質,其能夠迅速被動物消化吸收、促進動物的營養代謝。在飼料配方中采用糖蜜,可以使配方設計變得更加靈活。 但由于糖蜜較高的鉀含量,在仔豬、雛雞等動物飼料中需小心控制添加比例。
糖蜜應用于飼料,至少有以下幾個好處:
1、可以有效改善動物日糧的適口性。 從而提高動物對飼料的采食量,尤其是對適口性較差的干性飼料或粗飼料的采食量。糖蜜具有天然糖的甜味,而大部分動物都有嗜甜的特點。目前,國外在牛料、豬料、雞鴨料及水產料中都廣泛采用糖蜜來改善飼料的適口性。 日本有實驗表明在豬飼料中加入糖蜜以代替同等數量的能量飼料,豬的攝食量可增加 9%~12%。英國農業部所做的一項實驗表明,在肉雞飼料中添加 2%的糖蜜,在整個飼養周期(49d)單只雞日增重最多達到 40g, 飼料轉化率 0~21 日齡,糖蜜組明顯高于對照組。同一項試驗也指出,在肉雞飼料中添加 2.5%的糖蜜,就可以提高肉雞維生素 H 需求量的 75%, 煙酸需求量的 30%,以及膽堿的 2%,泛酸的 15%,維生素 B6 的 18%。
2、利用做顆粒飼料粘結劑,降低粉塵的作用顯著。 常溫下,糖蜜的粘度為5000cp 左右,是飼料工業中很好的粘結劑。飼料中添加糖蜜,提高了飼料制粒效率和質量, 改善了制粒效果。在飼料的生產、貯存、運輸和飼喂過程中,出現的粉塵不僅造成浪費,更重要的是會損害工作人員和動物的健康。尤其對反芻動物,當其俯臥時,飼料中的細小粉塵更易使其患支氣管疾病。 國外普遍用糖蜜做為降低鴨飼料粉塵的原料,這是由于鴨子的特殊采食方式,一般要求成品粉塵率不得大于 2%。另據一項雞飼料的實驗證明, 在生長雞飼料添加 2%的糖蜜對顆粒飼料粉塵率的改善為 5.7,添加 3%糖蜜,其改善率為6.8%;在成雞飼料中添加 2%的糖蜜,其改善率為 26.7%;添加 3%時改善率為 28.8%。由此可見,糖蜜對顆粒飼料質量的改善很明顯,且顆粒越大,效果越明顯。
3、糖蜜能夠提高飼料成品的保水率,降低飼料成本。 添加 3%甘蔗糖蜜糖蜜,約使飼料成品水分提高 0.7%-1%;海南大學通過對照實驗,多次對不同糖蜜加量的飼料在不加防霉劑條件下進行觀測,證明添加 3%甘蔗糖蜜的配合飼料與常規飼料的保質期相近。 此外,糖蜜的能量值約為玉米的 70%,單單把糖蜜做為一種能量原料來添加,也較玉米便宜很多。
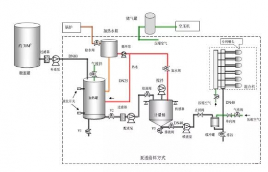
4、糖蜜是一種富含快速發酵的可代謝能(FME)的能量飼料。 反芻動物飼料中反芻動物飼料中添加糖蜜,對優化瘤胃微生物群的生長和代謝、刺激瘤胃消化能力的作用尤為明顯。 中國農業大學通過較為完整和系統的研究表明,在我國目前奶牛日糧組成的基礎上添加糖蜜,其最適添加量為占奶牛日糧干物質 15%左右。飼喂該日糧可以提高奶牛全群的牛奶產量 0.5 公斤/日.頭,對于泌乳早期的高產奶牛,牛奶產量可提高達 1.7-2.3 公斤/日.頭;對牛奶的乳脂率和乳蛋白含量影響不顯著,但乳脂和乳蛋白產量提高明顯,平均可分別提高約 140克/日.頭和 85 克/日.頭;可以有效提高奶牛的干物質采食量約 1.45 公斤/日.頭,而且發揮作用很快;有效地改善了牛群的健康狀況,牛群消化病、代謝病的發病率分別下降了 3.3%和 10.7%,胎衣停滯發病率下降了 11.3%。同時抵抗應急的能力明顯提高。 二、糖蜜添加的方式
三、糖蜜添加的注意事項 1、糖蜜在管道中流動形式為層流。越靠近管壁速度越慢. 因此,糖蜜輸送管道的直徑不宜太小,一般為 50mm。糖蜜運偷、裝卸的管道直徑應在 100mm 以上。
2、使用流量計時,由于糖蜜具有粘稠性,要選用電磁型流量計方可。因為電磁流量計沒有移動部件,不會對糖蜜的流動形成阻礙。
3、使用糖蜜一定要加溫。溫度要控制在 40℃。如前述溫度過高時間一長就會形成焦化糖。加熱宜采用水加熱,水溫控制在 80℃。管道要做保溫,但最好不要沿管道加熱,也不要使用蒸汽直接加熱。
4、糖蜜泵的速度不宜太高,一般應在 200r/min 以下。且宜采用正壓泵。糖蜜過濾器應放在正壓方,網眼不應小于 3mm。
四、糖蜜添加常見問題匯總 糖蜜近幾年才開始在國內飼料行業投入使用,飼料行業的接受度越來越高,但據我們了解,飼料企業主要還有幾點疑慮: (一)、糖蜜粘度比較大,設備改造一直不是很完善,使用不均勻。 (二)、飼料企業的存儲量一般在 10 天左右,糖蜜的生產特性導致其擔心貨源的穩定性。 (三)、糖蜜的運輸是專用罐車,飼料企業無法自主調配。 (四)、飼料企業單廠月用量一般在 50 噸到 300 噸間,在糖企沒有議價能力,并且也是飼料企業很小的一塊原料,僅為采購量的2%左右。 (五)、飼料企業對于糖蜜檢測標準及定性的問題:
1、一般糖蜜在壓榨期間(11 月中到 4 月底)糖分在 48-50%之間,4月份以后由于南方天氣的原因,糖蜜在存儲過程中會氧化一部分糖分,但總體糖分能保持在 42-46%之間。
2、由于糖蜜是糖廠的附屬產品,作為糖業公司來說,沒有關于糖蜜的指標的具體定性,正因為如此,很多貿易商在貿易過程中會摻雜一些石灰粉來增加糖蜜的錘度,并加入水增加水分。由于糖分的檢測比較復雜,誤差較大,我們建議飼料企業不僅檢測糖分,還應增加檢測水分和灰分,灰分的標準在 12.5%-13%;水分在壓榨期間在 23-26%之間,4 月份以后的水分在27-28%左右(這是由于糖分氧化后產生了水分)。
五、飼料企業糖蜜使用投入產出周期表
作者:山哥 來源:飼料智造工場 |




